| 时间:2020-12-24 | 编辑:E航小E | 阅读:2062 | 分享: |
导读
大家好!小通在这一期里跟大家一起简要的分析一下船用柴油机的油耗问题,所谓柴油机的油耗异常它包括了燃油消耗高和机油消耗高两类。本期主要就柴油机燃油消耗太大的原因及判断方法进行一下简要分析和叙述,仅供大家参考和点评互动。

一
柴油机磨合运行不足或没有磨合
我们装配到船上的柴油机如果没有经过很好的磨合运行阶段就投入长时间的大负荷运行,它会由于相关运动副磨合不到位,可能增加运行阻力,如果活塞环与缸套磨合的不好,其密封效果就会变得较差,以至于各汽缸的压缩压力明显下降。这些都直接影响柴油机燃烧效率和动力输出,最终导致我们柴油机的燃油油耗增大。

我们通过理论结合实践,一台磨合状态良好的柴油机其省油效果要比没有经过良好磨合状态下的同类柴油机节省燃油消耗大约能在10%以上。

二
柴油机本身质量状态的影响
柴油机在出厂前原有的整体产品质量对燃油消耗也非常大,也就是说,其运行状态良好的设备是降低车辆燃油单耗的基础。影响柴油机油耗的因素中,供油系统、进气系统、冷却系统、燃油喷射控制系统、柴油机增压系统、柴油机正常运转工况等都会对输出功率和油耗产生直接的影响。
下面我们针对这些因素来一起进行分析。
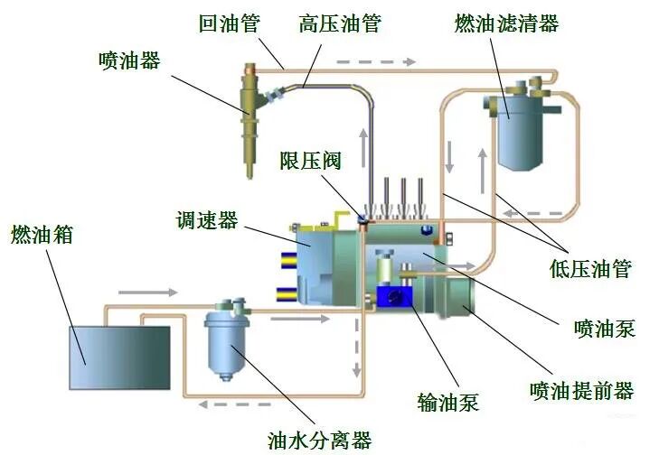
1、供油系统对燃油消耗的影响
燃油供应系统中,喷油泵及喷油器的质量,直接决定柴油机燃烧状态是否稳定。喷油泵流量不符
合规定、喷油器雾化不良,是造成燃烧不良的主要原因。目前我们国内所装船配套的国产品牌船用柴油机大都是由柴油机制造厂家定制配套的山东龙口、重庆红江等质量较为成熟稳定的喷油泵(也叫高压油泵)。喷油泵压力不够,喷油器检修不好或检修不及时会造成柴油雾化不良,燃烧不充分,产生大量的燃油滴漏浪费(我们俗称为“尿油”)。这些滴漏的燃油不但造成浪费,而且还会在柴油机燃烧部位产生大量的积碳,影响柴油机和增压器工作的效率,进一步降低了柴油机的输出功率,增加了燃油的消耗。这一部分没有完全燃烧的柴油在高压高温的状态下一部分通过柴油机排气系统排出(排烟异常的故障之一),绝大部分变为了积碳附着堆积到了气门组件上,久而久之会造成气门卡滞等系列故障的发生。总而言之,喷油泵以及喷油器检修的及时性对节约燃油同样具有重要的意义。当然,这一环节的问题也不排除我们所加注的柴油品质是否存在问题,因为目前船用燃油的品质参差不齐,稍不留神就有可能加注了“问题油”“劣质油”“再生油”等等质量不合格的柴油,小通建议大家一定要选择正规的加油站点进行购买加注,否则因为此事导致柴油机出现故障,影响了正常作业生产,那就得不偿失了,俗话说,到时候就是“拣了芝麻丢了西瓜亏大了”。

2、柴油机冷却系统对燃油消耗的影响
柴油机冷却系统对于节省油耗属于间接因素,更不容易引起我们的日常重视。小通记得参加过相关的试验表明,增压空气温度每降低10℃,柴油机功率可提高2%-3%,如果柴油机功率不变,可使燃油消耗率降低11.5%。冷却系统中,中冷器堵塞、叶片倾倒等因素会导致空气的流通阻力加大,柴油机空气进气量不足,冷却效果差等主要指标参数降低,影响柴油机正常燃烧,造成柴油机冒黑烟、功率下降、排气总管发红等一系列问题。这些问题发生的同时,都会使柴油机功率下降,使用寿命缩短,燃油消耗增大。

3、柴油机增压系统对燃油消耗的影响
柴油机增压系统是提高和确保我们柴油机的功率以及改善柴油机经济性运转的有效途径。增压器工作状态的好坏,是否合理的匹配,对柴油机的工作质量影响很大。增压器的增压压力能否保证在科学合理的压力水平下来保障我们柴油机是否能够处于良好的工作状态,所以说,柴油机制造厂家所配套安装的增压器对于柴油机的燃油消耗影响也是非常关键的,目前国内较为稳定成熟的增压器品牌比如ABB、大同等等。

4、柴油机进气系统对燃油消耗的影响
柴油机进气系统对于油耗的降低也非常关键。增加进气量和确保空气纯净能够促进柴油更加充分的燃烧,增加柴油机的工作效率和燃烧效率,从而达到节油的效果。假如空气滤清器堵塞,会大大减少空气进气量,也会产生燃油的浪费。现场检查发现,很多柴油机空滤器堵塞严重,机舱环境差,严重影响空气的进气量和纯净度,最终致使燃油消耗量大幅度增加。在这一环节,小通根据实际应用经验建议大家将增压器的进气接管采用接管方式安装设置在舱外效果最好,当然这还要根据不同船型不同的机舱配置进行合理安装设置才可以,比如你的机舱高度过高的话建议在空气滤清器的前端增设电动鼓风机用于增加空气吸入压力。

5、柴油机控制系统对燃油消耗的影响
柴油机控制系统的使用实践中,电子控制比机械控制节油效果非常明显,电子控制不仅可以使车辆控制系统集中而简化,还有明显的节油效果。利用电子控制单元来控制柴油机的整体运转,的确在节油方面优于过去的机械式控制。虽然目前各大品牌的柴油机制造厂家也在陆续推行电控单元控制模式的新产品,但由于产品成本,使用环境以及可操性与实用性等等因素,至今未能全面替代掉机械式的控制模式,以至于目前市场上现有的大多数船舶配套的柴油机仍然是机械式控制模式。

6、柴油机调整因素对燃油消耗的影响
接下来小通要跟大家讲的是柴油机的喷油提前角、气门间隙等日常维护与检查调整不到位,不仅影响柴油机的运行状态,会造成诸多的柴油机机械故障,而且这一方面它也会直接影响和增加柴油机的油耗。

7、柴油机活塞缸套对燃油消耗的影响
如果柴油机活塞缸套磨损严重,将导致柴油机气缸压缩压力不足,燃油燃烧不完全,柴油机一方面表现为动力不足、功率不稳定、排气冒黑烟;另一方大大降低了燃油的使用效率,使油耗大大增加。这一方面的其他相关隐患在前期的拉缸故障分析中已经着重跟大家讲过了,在这里只谈油耗问题。

三
柴油机使用操控水平的影响
同一类型的船舶或同一型号的柴油机,不同的操作人员和操纵方法将导致不同的燃油消耗。规范化的安全航行、准确的掌握和正确的操作柴油机运行,驾控船舶航行平稳,这样一来,柴油机的燃油消耗就少。反之,燃油消耗就会增加。

四
柴油机存在漏油或泄露故障
如果柴油机各油管、接头等处密封不良造成泄漏时,也许泄漏不明显,但久而久之,对燃油的消耗也是不可小视的。这一现象也就是我们大家针对柴油机质量方面时常挂在嘴边的“三漏问题”。小通针对这方面所出现的实际现象整理出以下几个方面仅供大家参考和注意,检查一下你船上配套的柴油机是否存在,假如存在请立即处理:
1、油底壳的机油中含有柴油,即机油油面升高中的柴油因素;
2、柴油机燃油管路卡套和管节位置是否存在渗油和滴漏现象;
END
来源:E航网
电话:025-85511250 / 85511260 / 85511275
传真:025-85567816
邮箱:89655699@qq.com



